2025澳门原材料1688
服务热线
15839876272

产品分类

立即获取产品报价

已有10273位客户获取报价

  • 2025澳门原材料1688
  • 2025澳门原材料1688
  • 2025澳门原材料1688
  • 2025澳门原材料1688 看不清?点击更换

反渗透设备

  • 2025澳门原材料1688
  • 2025澳门原材料1688
  • 2025澳门原材料1688
  • 2025澳门原材料1688
  • 2025澳门原材料1688
  • 2025澳门原材料1688
产品介绍:
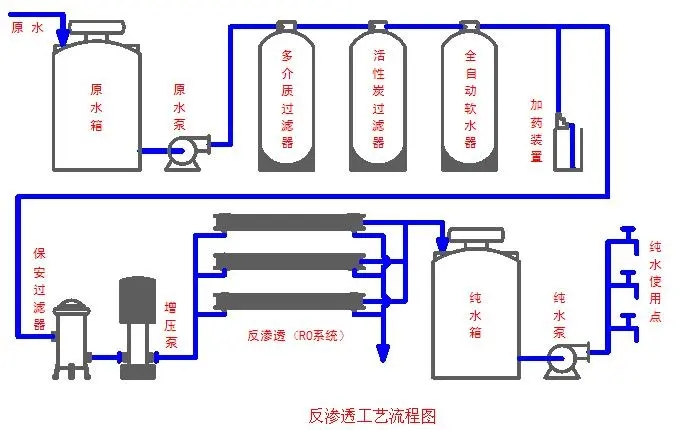
反渗透设备是围绕反渗膜而组织成的一套水处理系统,一套完整的反渗透系统分别由预处理部分、反渗透主机(膜过滤部分)、后处理部分和系统清洗部分共同组成。
 
工艺流程图:
2025澳门原材料1688
应用范围:
纯净水设备,化工工艺的浓缩、提纯、分离及配水制备,酒水勾兑、医药电子行业用水的制备、锅炉补给、苦水淡化、造纸、电镀、印染食品等行业前期用水的制备。
 
设备优点:
*连续运行,无需停机
*运行及维护成本低
*运行稳定,无酸碱再生,使用空间小,节约车间面积
*产品水水质优良且稳定性高
*出水电导率1-10μs/cm ,出水指标达到国家纯净水标准
 
工程案例:
某中药厂3吨双级反渗透设备
2025澳门原材料1688
 
某口罩厂1.25吨纯水设备
2025澳门原材料1688
 
锅炉用4吨每小时纯水处理系统
2025澳门原材料1688
 
某集团设备工艺用水处理设备
2025澳门原材料1688

 

一清过滤 与 其他公司对比 2025澳门原材料1688 生产设备 订货流程 2025澳门原材料1688
技术支持:合一网络| | 网站地图
2025澳门原材料1688
15839876272